Dashboard

The Dashboard page is divided into two tabs: Overview and Historic Cluster Monitoring.

Overview

The Overview tab shows a map of all services that are part of the TigerGraph system and how they relate to each other.

overview dependency view

Service monitoring map

Each one of them can be restarted individually or all at once. This is equivalent to the start, stop, and restart commands in the gadmin Command Glossary.

Below the map is the Resource Monitor table which summarizes the status of each node in this cluster.

Click the Table view button to see the services in the form of a table instead of a map.

service monitor table view

Service monitoring table

Historic cluster monitoring

The Cluster Monitoring page shows resources used by different system components over time.

historic cluster monitoring Cluster monitoring page

Selecting the time range

Use the time range picker at the top to set the time range to be used for the statistics in the charts. Selecting "Now" as the end time will keep the statistics regularly updated.

Changing any of these selections will trigger a request for statistics data and the chart will be re-rendered accordingly. You may need to wait several seconds for the screen to update. If the screen does not update after a while, try resizing the browser window to trigger a refresh.

The GSQL Query Performance section lists all queries accessible to the current user. If you click on a query name, the display will expand to show detailed charts about that query.

charts list (1)
query performance charts (1)

Query monitoring panel

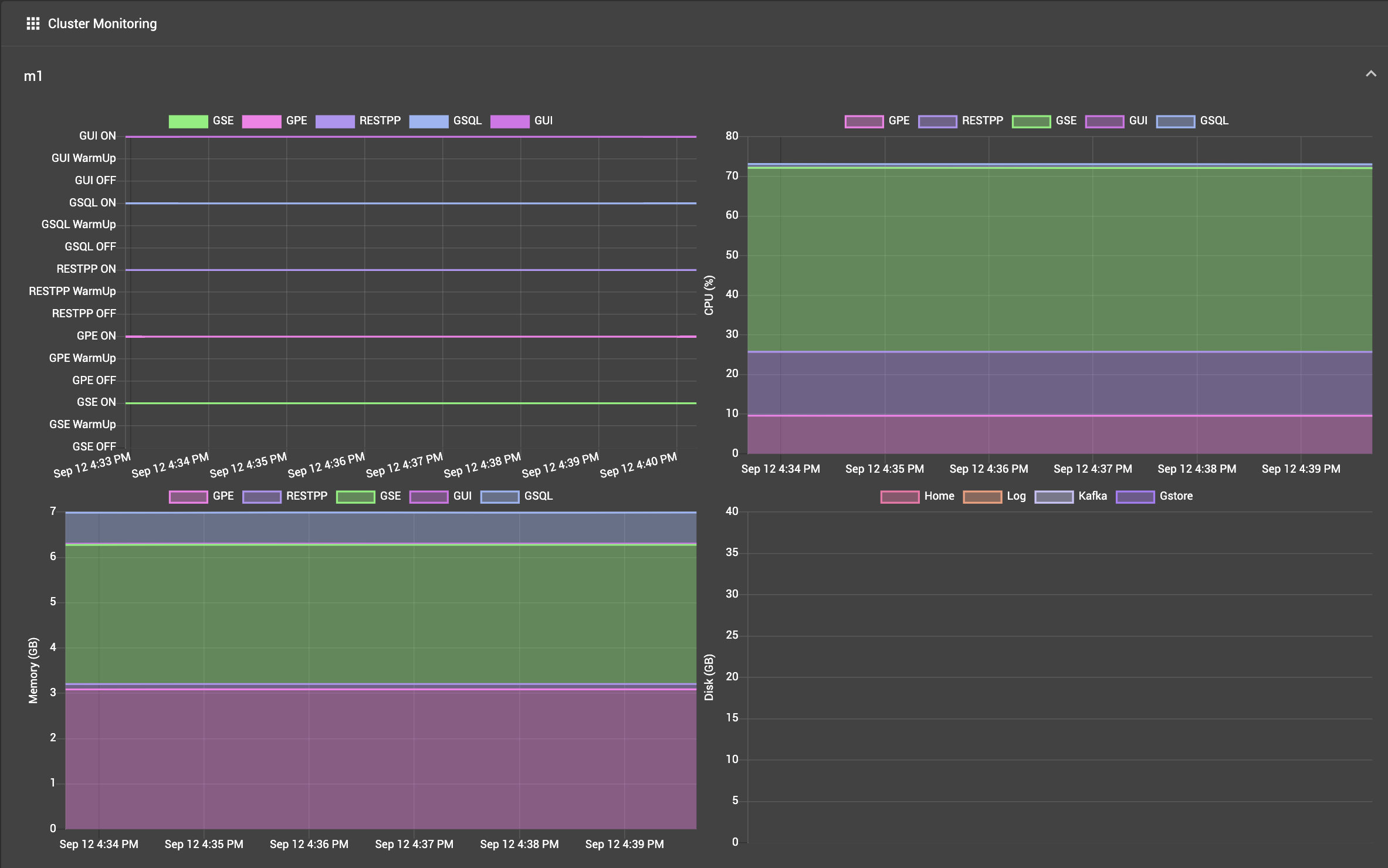
Machine Monitor

The Machine Monitoring panel includes four charts.

cluster monitoring

Machine monitoring panel

  1. Service status: ON, Warm Up, OFF status for the given component

  2. CPU Usage: percentage of available CPU time used by the given component

  3. Memory Usage: GB used by the given component

  4. Disk Usage: GB used by the given component

The first three charts break down the information among five processing-focused components (GSE, GPE, RESTPP, GSQL, GUI). The last chart breaks down information among three components which may have large storage needs (GStore, Log files, and Apache Kafka).